AL2543底部裝車鶴管歸位器
產品類別: 鶴管歸位器
產品描述
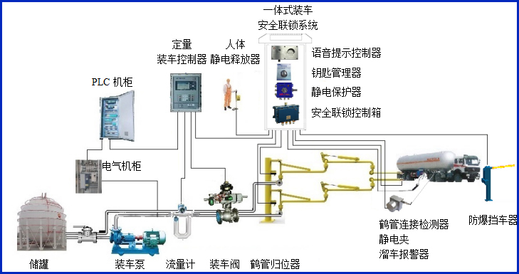
AW–GC-2543型鶴管歸位器適用于AL2543底部裝車鶴管,主要對鶴管使用過程中是否歸位到鶴管立柱的鎖緊裝置上進行自動檢測,同時輸出干接點信號到裝車儀及其它自控系統,實現有效的裝車安全聯鎖控制。


歸位器提供液相鶴管和氣相鶴管歸位檢測,安裝在鶴管立柱液相及氣相的短臂鎖緊裝置上,當鶴管掛入鎖緊裝置后,歸位器的傳感器能準確可靠的判斷鶴管是否鎖緊,從而檢測出鶴管是否歸位。
設備符合相關安全標準的規定,特別適用于易燃、易爆等液態石油化工產品裝卸場合。
產品參數
| 輸入電壓 | 24VDC |
| 響應時間 | <1S |
| 工作電流 | <50mA |
| 防爆等級 | ExdiaⅡBT6 Gb |
| 輸出信號 | 開關量干接點輸出 |
| 工作溫度 | -40~60℃ |
| 單體尺寸 | 傳感器安裝于G1/2直徑的防爆盒 |
產品特點
產品特點:
(1)歸位器屬于本安型儀表,超低功耗。
(2)設備外殼采用高強度的鋁鎂合金外殼材料,結實可靠美觀耐用,安裝簡單,可以不動火的情況進行現場安裝或改裝;
(3)歸位器提供液相鶴管和氣相鶴管歸位檢測;
常見問答
產品價格
每一套AL2543底部裝車鶴管歸位器 都為客戶量身定做!
每一套AL2543底部裝車鶴管歸位器 都因配置不同有異!
如您需要了解AL2543底部裝車鶴管歸位器詳細價格信息,可直接拔打深奧圖全國統一銷售熱線:400-8789-055。
根據您所需的配置我們會提供精準的報價,短時間內讓您獲取所需要的信息!
中國液體危化品智能儲運系統設備生產廠家——深奧圖竭誠為您服務!









